60种生物处理污水方法,动态图显示,赶紧收藏

Back
2017-11-23
本次介绍的是生物处理法,其中包括传统活性污泥法、曝气池、曝气装置、新工艺,以及生物接触氧化、生物流化床、生物滤池、生物转盘。超多超实在的内容。
本次介绍的是生物处理法,其中包括传统活性污泥法、曝气池、曝气装置、新工艺,以及生物接触氧化、生物流化床、生物滤池、生物转盘。超多超实在的内容。
生物处理(一)——活性污泥法
活性污泥法包括:传统活性污泥法、曝气池、曝气装置和新工艺。
传统活性污泥法
阶段曝气法
生物吸附法
完全混合法基本流程
延时曝气法基本流程
渐减曝气法基本流程
活性污泥法基本流程
曝气池
方形曝气池
圆形曝气池
推流式曝气池
氧化渠
曝气池
运行中的曝气池
曝气装置
K型叶轮曝气器
泵型叶轮曝气器
倒伞型叶轮曝气器
固定式单螺旋空气扩散装置
膜片微孔曝气器
射流式水力冲击空气扩散装置
水下空气扩散装置
网状膜空气扩散装置
转刷曝气器
盘式橡胶膜微孔曝气头的工作状况
安装中的膜气微孔曝气器
离心式潜水曝气机
WSL型液下射流曝气机
新工艺
新工艺包括:AB法、纯氧曝气和氧化沟,下面逐一介绍
AB法
预处理过程
A段处理过程
B段处理过程
纯氧曝气
多段加盖式氧气法(联合曝气)
多段加盖式氧气法(表面曝气)
氧化沟
帕斯韦尔氧化沟处理系统
T型氧化沟系统工艺流程
DE型氧化沟工艺流程
氧化沟工艺运行景观
氧化沟转刷曝气
ORBAL氧化沟1
ORBAL氧化沟2
生物处理(二)——生物膜法
生物膜法包括:生物接触氧化、生物流化床、生物滤池和生物转盘。
生物接触氧化
接触氧化池的基本构造
鼓风曝气生物接触氧化池
表面曝气生物接触氧化池
生物流化床
气流动力流化床
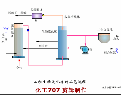
二相生物流化床的工艺流程
三相生物流化床的工艺流程
机械搅动流化床
叶轮脱膜装置
生物滤池
生物滤池工艺流程
生物滤池构造
生物滤池的渗水装置
旋转布水器
塔式生物滤池
生物滤池
暖气生物滤池
生物转盘
生物转盘工艺流程
生物转盘构造
生物转盘的布置
生物转盘
与平流沉淀池生物转盘
空气驱动生物转盘
生物处理(一)——活性污泥法
活性污泥法包括:传统活性污泥法、曝气池、曝气装置和新工艺。
传统活性污泥法
阶段曝气法
生物吸附法
完全混合法基本流程
延时曝气法基本流程
渐减曝气法基本流程
活性污泥法基本流程
曝气池
方形曝气池
圆形曝气池
推流式曝气池
氧化渠
曝气池
运行中的曝气池
曝气装置
K型叶轮曝气器
泵型叶轮曝气器
倒伞型叶轮曝气器
固定式单螺旋空气扩散装置
膜片微孔曝气器
射流式水力冲击空气扩散装置
水下空气扩散装置
网状膜空气扩散装置
转刷曝气器
盘式橡胶膜微孔曝气头的工作状况
安装中的膜气微孔曝气器
离心式潜水曝气机
WSL型液下射流曝气机
新工艺
新工艺包括:AB法、纯氧曝气和氧化沟,下面逐一介绍
AB法
预处理过程
A段处理过程
B段处理过程
纯氧曝气
多段加盖式氧气法(联合曝气)
多段加盖式氧气法(表面曝气)
氧化沟
帕斯韦尔氧化沟处理系统
T型氧化沟系统工艺流程
DE型氧化沟工艺流程
氧化沟工艺运行景观
氧化沟转刷曝气
ORBAL氧化沟1
ORBAL氧化沟2
生物处理(二)——生物膜法
生物膜法包括:生物接触氧化、生物流化床、生物滤池和生物转盘。
生物接触氧化
接触氧化池的基本构造
鼓风曝气生物接触氧化池
表面曝气生物接触氧化池
生物流化床
气流动力流化床
二相生物流化床的工艺流程
三相生物流化床的工艺流程
机械搅动流化床
叶轮脱膜装置
生物滤池
生物滤池工艺流程
生物滤池构造
生物滤池的渗水装置
旋转布水器
塔式生物滤池
生物滤池
暖气生物滤池
生物转盘
生物转盘工艺流程
生物转盘构造
生物转盘的布置
生物转盘
与平流沉淀池生物转盘
空气驱动生物转盘






